Sovereign Architecture Protocol v3.2 Active

Industrial Grade
Sovereign AI.

30 Jahre Hardware-Präzision trifft auf Agentic Automation. Wir bauen keine Chatbots – wir deployen Digital Worker auf Ihrer eigenen Infrastruktur.

Strategisches Audit sichten Direkt mit dem Architekten sprechen

Sovereign Digital Workers.

Ihre neuen Mitarbeiter: 24/7 aktiv, 100% lokal, amortisiert in unter 90 Tagen.

Infrastructure Sentinel

Physische
KI-Hoheit

Kein API-Leasing. Ich plane und baue Ihr lokales Datencenter. High-End GPU Cluster, optimiert für Inferenz. 100% Ihr Eigentum.

Blueprint ansehen
Knowledge Guardian

Souveräner
Wissens-Kern

Lokalisiertes RAG. Wir verwandeln PDFs und SharePoint in intelligenz-fähiges Wissen – ohne dass ein Token Ihr Haus verlässt.

RAG Strategie
Agentic Orchestrator

Digitale
Autonomie

Aktive Agenten statt Passive Chats. Autonome Workflows für IT-Monitoring (vCenter) und Business Ops – validiert nach RB-v3.

Agenten-Logik
Compliance Sentinel

Zertifizierte
Sicherheit

Full-Stack Audits. Wir prüfen Souveränität, Performance und DSGVO-Konformität Ihrer KI-Systeme vor dem Rollout.

Audit buchen

Industrial Case Studies

FAMO Project | Agentic Orchestration

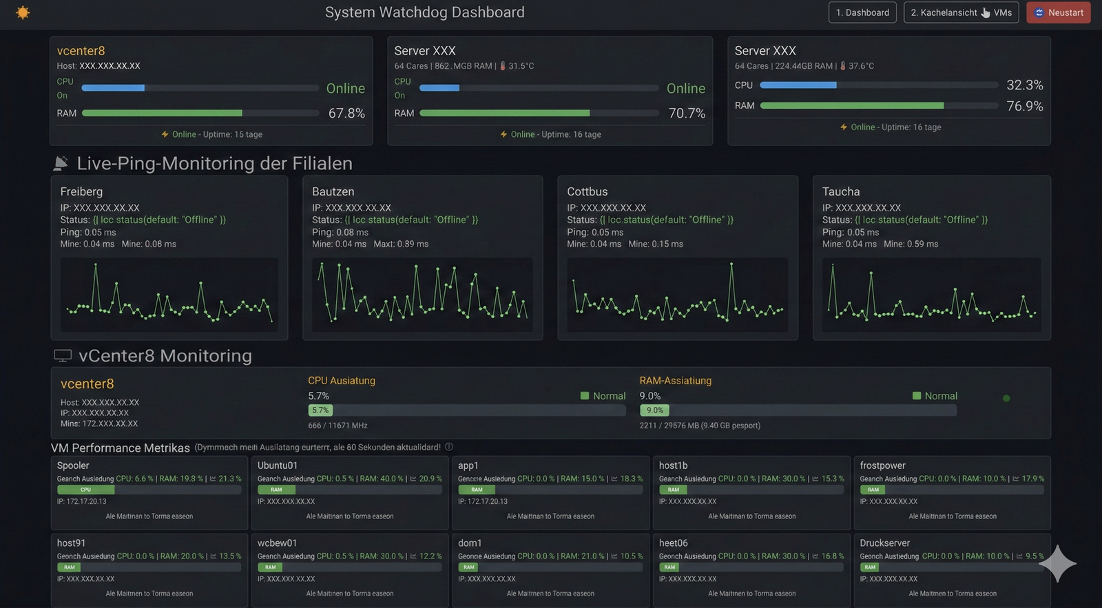
Der vCenter-KI-Agent

Status Quo: Manuelles Monitoring komplexer ESXi-Umgebungen bindet wertvolle Ressourcen.

Lösung: Ein autonomer "Digital Worker", der API-Metriken in Echtzeit analysiert, Anomalien lokal erkennt und proaktiv Dashboards steuert.

94% Automatisierungsgrad
0ms Cloud-Latenz (100% Lokal)
vCenter 8 API Python Engine Local LLM
FAMO Agent Interface
TrafficApp 3.1 | Data Intelligence

Industrial Vision Intelligence

Hochpräzise Analyse sensibler Bilddaten für die Verkehrs- und Infrastrukturplanung.

Souveräner Stack: Edge-Rechenleistung vor Ort, lokale Objekterkennung ohne Cloud-Schnittstelle. DSGVO-Konformität "by Design".

< 3 Mo. Amortisationszeit (ROI)
-100% Externe API Kosten
NVIDIA TensorRT Edge Computing Privacy-First
TrafficApp Interface

Initiate
Strategic Audit.

Kein Pitch. Kein Overhead.
Wir prüfen Ihre Souveränitäts-Voraussetzungen nach dem RB-PROTOKOLL v3.2.

Validierte Infrastruktur
Agentic Flow Verification